Wukirsari Online

Sistem Informasi Surat Keterangan dan Layanan Kependudukan Kelurahan Wukirsari Kabupaten Sleman.

adalah sistem informasi yang memungkinkan masyarakat melakukan permohonan surat keterangan atau pendukung dan layanan kependudukan khususnya di lingkungan kelurahan Wukirsari. 

Layanan yang disediakan meliputi : Surat Keterangan Usaha, Surat Keterangan Domisili, Surat Pengantar, Surat Ijin Keramaian dan beberapa Layanan Kependudukan lainnya.

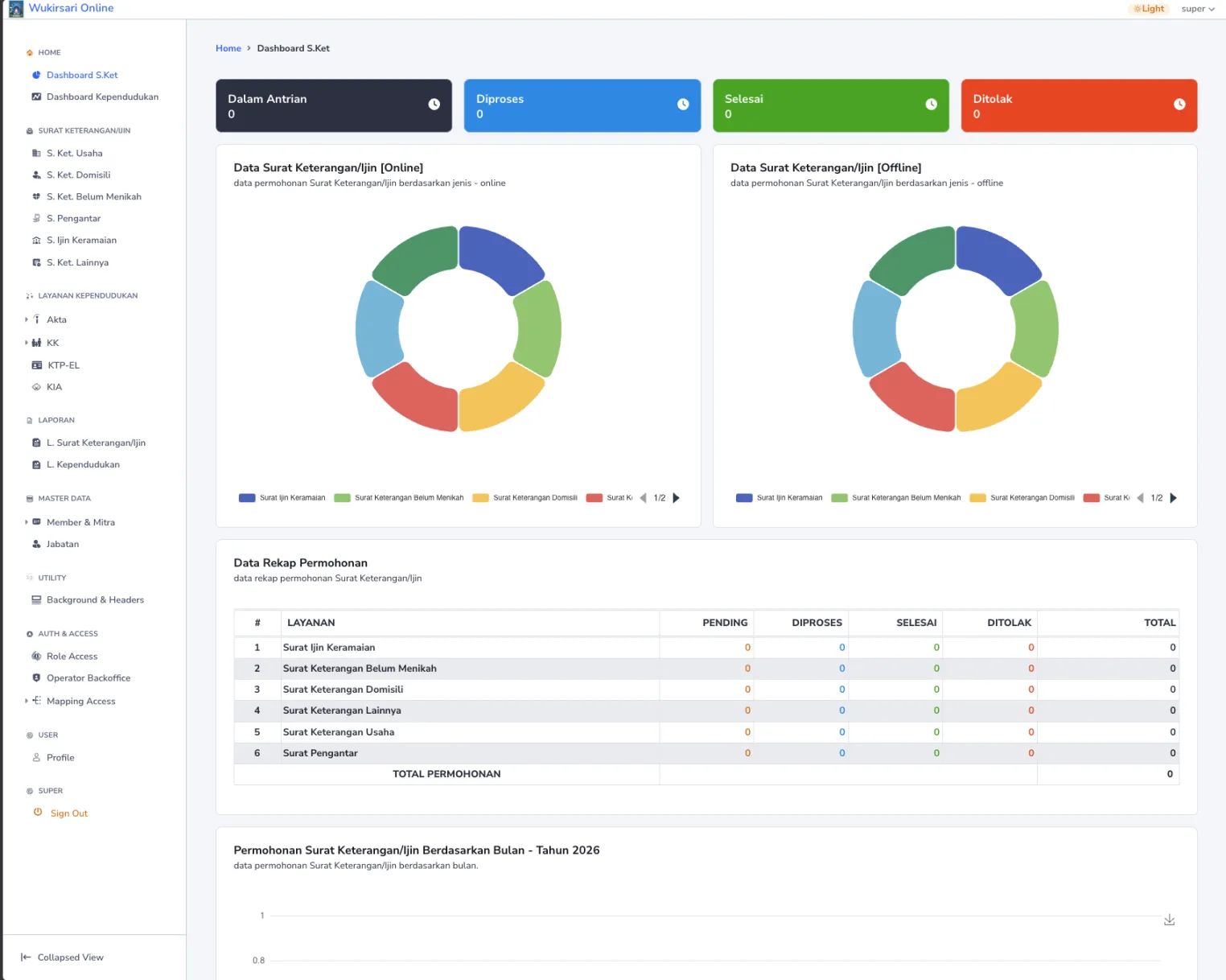
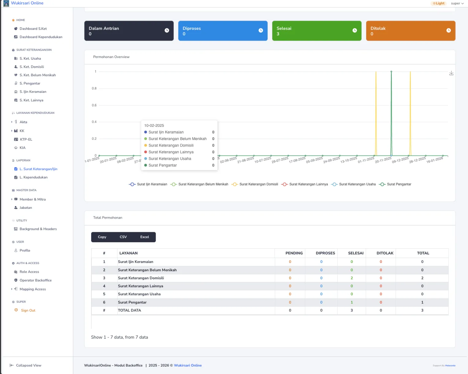
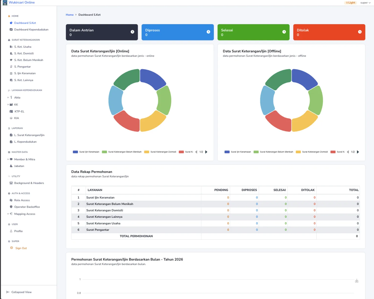
Tangkapan Layar Dashboard Layanan Surat Keterangan