Pengelolaan Tanah Kas Desa

Sistem Informasi Pengelolaan Tanah Kas Desa Berbasis Geospasial.

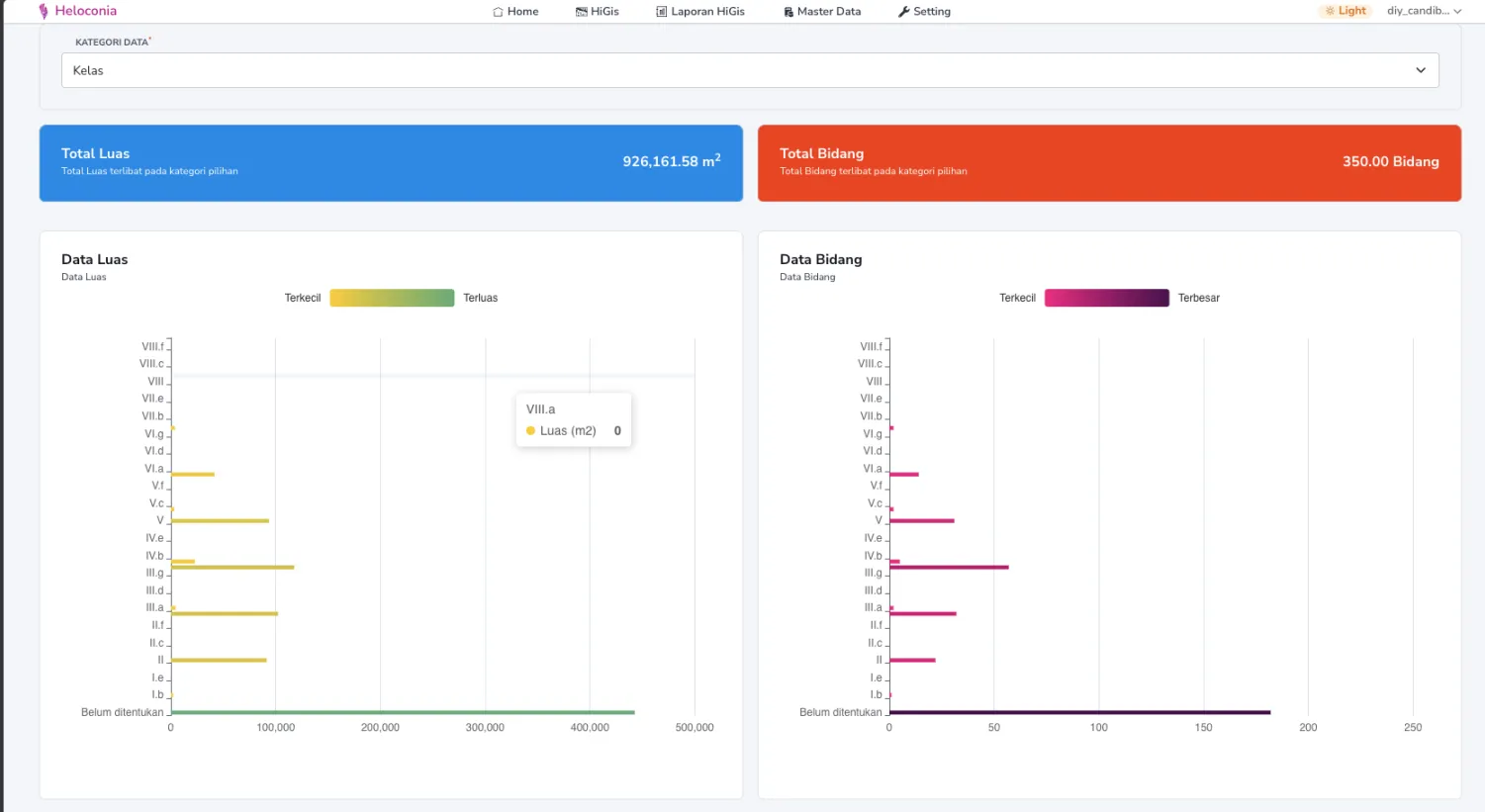
adalah sistem informasi untuk pengelolaan tanah kas desa berbasis geospasial. Aplikasi ini memungkinkan pencatatan data bidang tanah berbasis geospasial dan dapat memberikan visualisasi terhadap bidang tanah yang dikelola.

Tangkapan Layar - Proses Pemecahan Bidang Tanah

Aplikasi memungkinkan pengguna untuk melakukan pemecahan bidang tanah menjadi beberapa bagian dengan cara menarik garis dari satu titik ke titik lainnya untuk melakukan pemecahan bidang tanah.

Tangkapan Layar - Hasil dan History Pemecahan

disamping itu, aplikasi juga dapat memberikan informasi berupa history pemecahan bidang tanah yang dilakukan. 

Aplikasi ini juga mendukung proses ekstraksi atribut data dari file SHP, KMZ dan GeoJson.

Tangkapan Layar - Proses Import Data (SHP/KMZ/GeoJson)